Custom Dashboard
What is a dashboard?
-
Dashboard is a graphical interface that helps users to view and analyze data collected from various sensors and devices in real-time and make informed decisions based on that data.
-
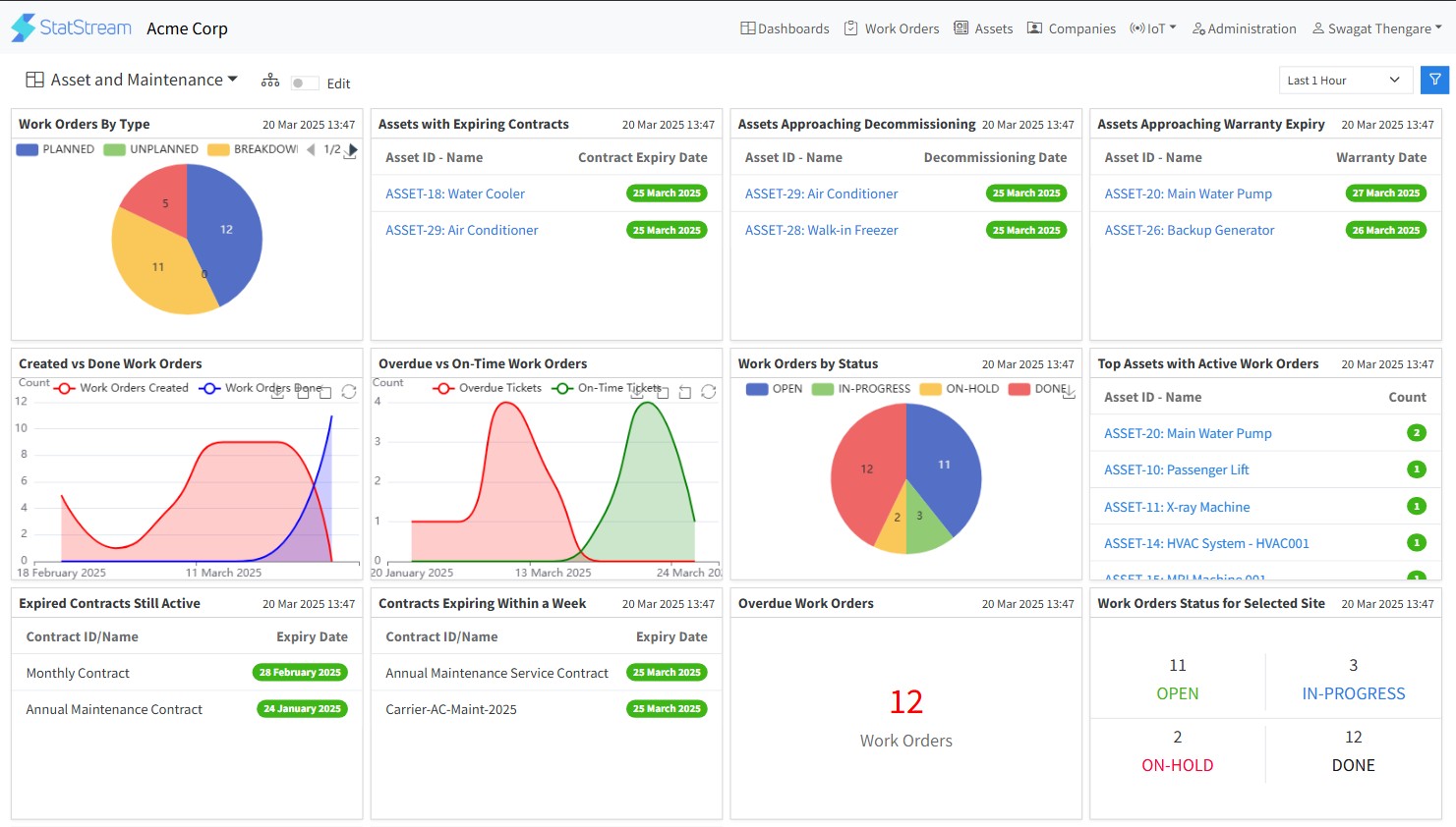
CMMS widgets : You can add multiple types of asset management widgets such as- Value Card, Work Order Status for All Sites, Work Order Status for Selected Sites, Overdue Work Orders, Contracts Expiring within a Week, Expired Contracts still Active, Top Assets with Active Work Orders, Work Order by Status, Overdue vs On-time Work Orders, Created vs Done Work Orders, Assets approaching Warranty Expiry, Asset approaching Decommisioning, Assets with Expiring Contracts, Work Order by type while creation a CMMS dahboard within your workspace
-
Asset Monitoring Widgets : You can add multiple types of widgets such as- line, graph, bar, value card, gauge, liquid level, list widget, Label, Small Value Card, ON/OFF Widget, Single Action Widget, Range Slider Widget, Dual Y Axis Line Widget, Site Map Widget, Pie Widget, Multi-line Widget, Monthly Aggregation-Bar Widget, Daily Aggregation-Bar Widget, Text Action Widget, Alert List Widget while creating a dashboard within your workspace.
How to add a new widget in a CMMS dashboard
Quick guide to add a new widget within a CMMS dashboard
- Click on your Workspace Name to enter within your workspace.
- Toggle on the Edit button to add a new widget.
- Click the +Add widget button on the top right corner.
- Select the widget you want to create from the left sidebar.
- Give the desired title for the widget.
- Set the widget Horizontal Size as required.
- Fill in or Select(from the dropdown list) the necessary details in the form.
- Click on the Add button.
- Click on the Save button on the top-right side to save the widget on your dashboard.
Note: The widget cannot be saved without clicking on the Save button.
